Hur skriver jag ut kartbilder?
I den här artikeln
I Skogshubben kan du skriva ut kartbilder på avdelningar, skiften, och fastigheter.
Kartbilder på skiften/fastigheter
Du kan skriva ut kartbilder på skiften/fastigheter från två olika ställen: från kartan eller från "Överblick". Fördelen med att skriva ut från "Överblick" är du kan välja skiften från olika fastigheter.
Skriv ut från kartan
- Navigera till sidan "Fastighetsdata".
- Välj fastigheten/skiftena du vill skriva ut genom att klicka i kartan eller välj från menyn överst i kartan.
- Klicka på "Mer".

- Klicka på "Ladda ned kartbild".
- Nu laddas kartbilderna ned!
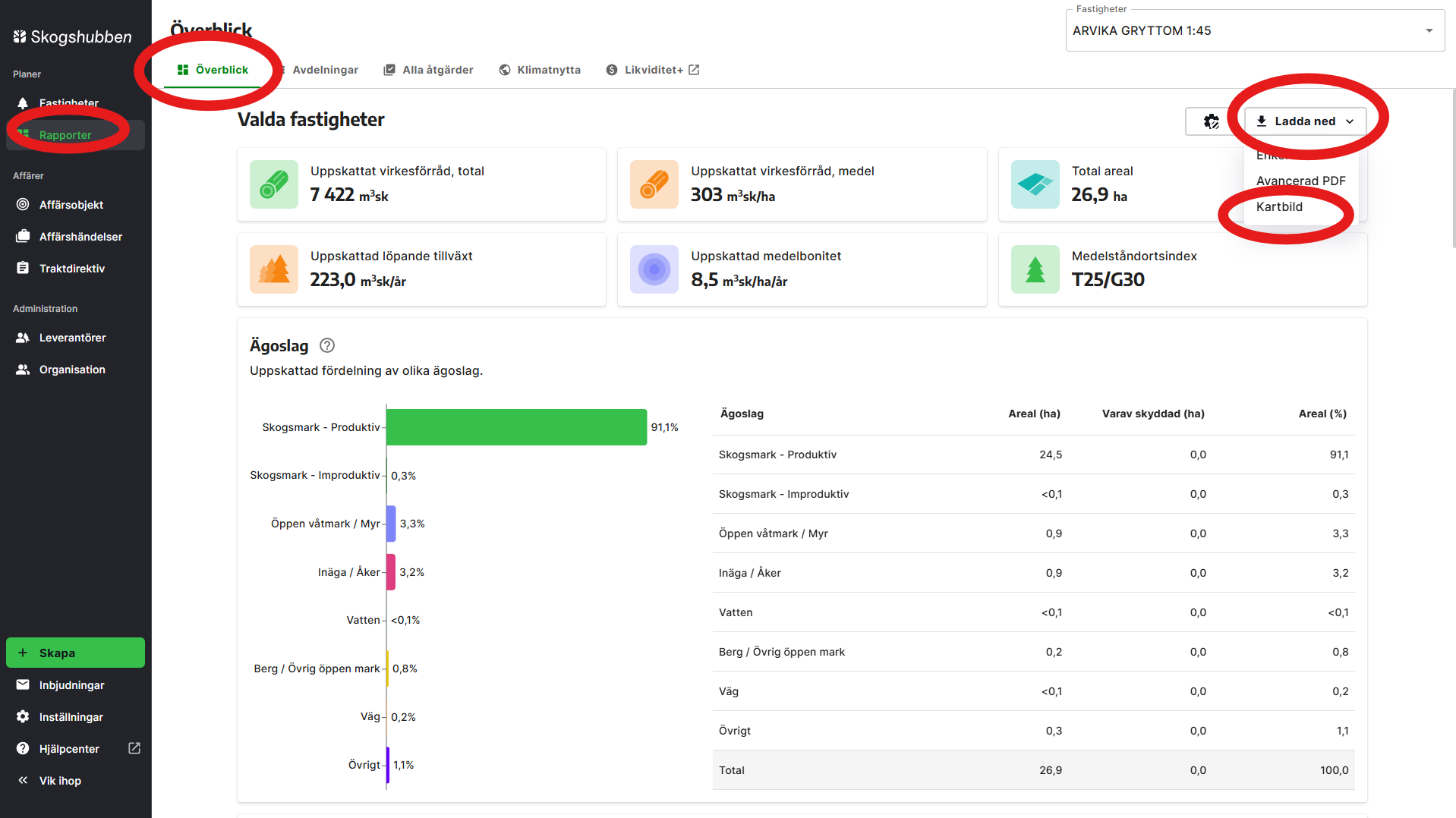
Skriv ut från överblick
- Navigera till sidan "Överblick".
- Välj vilka fastigheter/skiften du vill skriva ut i menyn högst upp på sidan. Du kan välja högst 20 skiften när du ska skriva ut kartbilder.

- Högst upp till höger, klicka på "Ladda ned" och "Kartbild".

- Nu laddas kartbilderna ned!
Kartbild på en avdelning
För att få en kartbild på en avdelning behöver du skriva ut avdelningen som en PDF. Gör såhär:
- Navigera till sidan "Fastighetsdata".
- Välj avdelningen du vill skriva ut genom att klicka i kartan eller välj från menyn överst i kartan.
- Klicka på "Mer".

- Klicka på "Ladda ned" och "PDF".

- Nu är den valda avdelningen markerad högst upp i PDFen!